在已经投入使用的蒸汽设备中,想要测量蒸汽的用量,有以下几种方法:
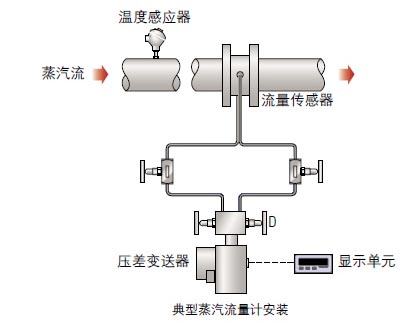
一、使用蒸汽流量计
蒸汽流量计可以用来测量工厂中正在使用设备的蒸汽用量。这可以用来监控节能措施的结果和比较工厂中某一产品的能耗与其它同类厂家的高低。在生产过程的任一阶段,蒸汽可以作为原材料计入成本,这样每条生产线的成本就可以确定。
只有在极少数情况下蒸汽流量不能被计量,计量时必须要考虑了蒸汽的压力,同时也要考虑其它的一些因素,例如校准系数等。
二、使用冷凝水泵
一种不是很精确的估计蒸汽耗量的方法,是在用于泵送制程冷凝水的正压排放泵(机械泵)上安装一 个计数器来测量冷凝水的流量。每次排放动作被记录,每次排放的排量也可以估计,这样可以计算在给定 的时间内冷凝的蒸汽量。
一种特制的电子式泵监测器可以自动实现这种功能,将泵的动作转化成冷凝水流量。电子式泵监测仪 可以在当地读数也可以输出数字信号至中央监测系统,如果泵是从跟大气相通的收集箱中泵送冷凝水,考 虑到二次蒸汽的损失必须进行一定的修正。
三、通过收集冷凝水
蒸汽的耗量也可以通过直接的方法得到,即测量某一段时间内收集的冷凝水量。如果二次蒸汽的损失(没有考虑)很小,这种方法可提供比理论计算更精确的结果,它适用于非流动型和流动型应用。但它不适用于蒸汽直接喷射的应用,如加湿或杀菌制程,因为在这种情况下无法收集冷凝水。
如下图所示是对一个夹套锅进行测试,在本例中使用一个空的油罐和台秤。这种方法容易操作,也能达到的精确的测量结果。